2020.09.04
1. 개요
- 별도의 튜닝 없이 초 간단하게 Kubernetes 환경에서 동작하는 Kafka 성능 측정
2. Performance test
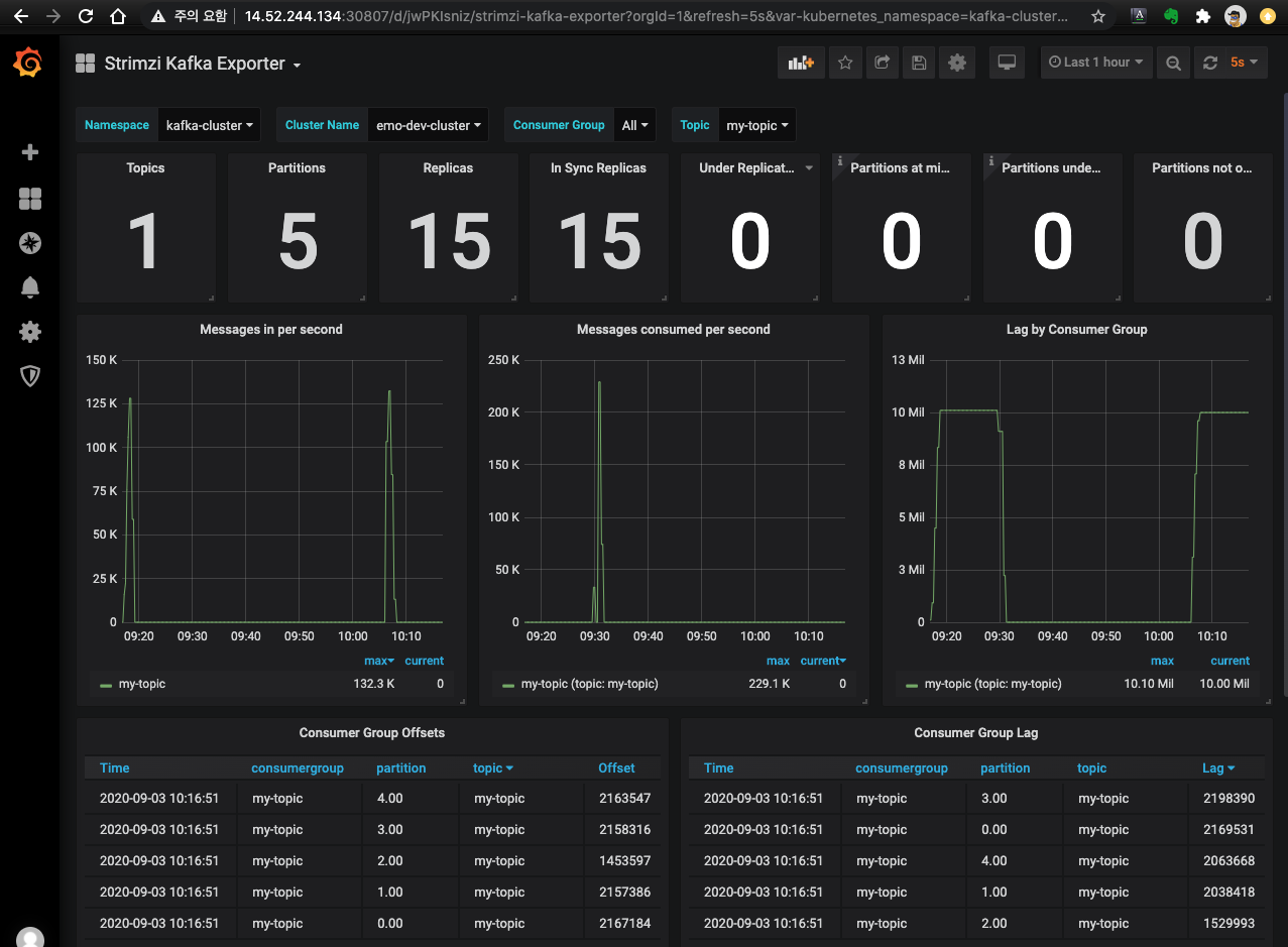
- Test # 1
✓ Produce message: max 132.3K/sec
✓ Consumer message: max 229.1K/sec

% kafka-producer-perf-test.sh --topic my-topic --num-records 10000000 --record-size 100 --throughput -1 --producer-props bootstrap.servers=14.52.244.135:30170
792577 records sent, 158483.7 records/sec (15.11 MB/sec), 1020.3 ms avg latency, 2584.0 ms max latency.
743201 records sent, 148610.5 records/sec (14.17 MB/sec), 2051.0 ms avg latency, 3296.0 ms max latency.
866938 records sent, 173352.9 records/sec (16.53 MB/sec), 1804.7 ms avg latency, 2908.0 ms max latency.
811016 records sent, 162170.8 records/sec (15.47 MB/sec), 1713.7 ms avg latency, 3218.0 ms max latency.
801158 records sent, 160167.5 records/sec (15.27 MB/sec), 1879.5 ms avg latency, 3959.0 ms max latency.
131301 records sent, 17743.4 records/sec (1.69 MB/sec), 3183.7 ms avg latency, 6412.0 ms max latency.
611444 records sent, 122288.8 records/sec (11.66 MB/sec), 5546.0 ms avg latency, 10597.0 ms max latency.
951911 records sent, 190382.2 records/sec (18.16 MB/sec), 1663.2 ms avg latency, 2652.0 ms max latency.
582386 records sent, 116430.6 records/sec (11.10 MB/sec), 2501.5 ms avg latency, 4594.0 ms max latency.
738236 records sent, 147617.7 records/sec (14.08 MB/sec), 2043.6 ms avg latency, 3525.0 ms max latency.
408232 records sent, 81646.4 records/sec (7.79 MB/sec), 2503.0 ms avg latency, 4098.0 ms max latency.
280267 records sent, 56031.0 records/sec (5.34 MB/sec), 4885.7 ms avg latency, 7911.0 ms max latency.
971119 records sent, 194185.0 records/sec (18.52 MB/sec), 2229.0 ms avg latency, 8191.0 ms max latency.
1001436 records sent, 200207.1 records/sec (19.09 MB/sec), 1526.9 ms avg latency, 2822.0 ms max latency.
10000000 records sent, 133965.6 records/sec (12.78 MB/sec), 2185.16 ms avg latency, 10597.00 ms max latency, 1996 ms 50th, 5824 ms 95th, 10112 ms 99th, 10575 ms 99.9th.
%
% kafka-consumer-perf-test.sh --topic my-topic --group my-topic --threads 10 --messages 10000000 --show-detailed-stats --bootstrap-server 14.52.244.135:30170
time , threadId, data.consumed.in.MB, MB.sec, data.consumed.in.nMsg, nMsg.sec, rebalance.time.ms, fetch.time.ms, fetch.MB.sec, fetch.nMsg.sec
2020-09-03 09:30:14:391, 0, 17.1395, 3.3926, 179721, 35574.2280, 1599093012764, -1599093007712, 0.0000, 0.0000
2020-09-03 09:30:19:429, 0, 152.5199, 26.8718, 1599287, 281771.7348, 0, 5038, 26.8718, 281771.7348
2020-09-03 09:30:24:476, 0, 290.3814, 27.3155, 3044870, 286424.2124, 0, 5047, 27.3155, 286424.2124
2020-09-03 09:30:29:484, 0, 382.5201, 18.3983, 4011014, 192920.1278, 0, 5008, 18.3983, 192920.1278
2020-09-03 09:30:34:532, 0, 478.2718, 18.9682, 5015043, 198896.3946, 0, 5048, 18.9682, 198896.3946
2020-09-03 09:30:39:564, 0, 583.0569, 20.8238, 6113795, 218352.9412, 0, 5032, 20.8238, 218352.9412
2020-09-03 09:30:44:578, 0, 695.0686, 22.3398, 7288323, 234249.7008, 0, 5014, 22.3398, 234249.7008
2020-09-03 09:30:49:587, 0, 800.7571, 21.0997, 8396547, 221246.5562, 0, 5009, 21.0997, 221246.5562
WARNING: Exiting before consuming the expected number of messages: timeout (10000 ms) exceeded. You can use the --timeout option to increase the timeout.
%
- Test # 2
차이점 : Producer/Comsumer를 Kubernetes 내 POD에서 수행


3. Test Environments
a. Kafka Server
- Hardware (Kubernetes worker node 6ea)
Unknown (Intel Xeon E31260L 4Core 1ea, Mem 32GB) * 3ea
HP ProLiant Dl380 G7 (Intel Xeon X5660 6Core, Mem 32GB, SAS 10000 RPM 2ea) * 3ea - Ceph 운영
- Software
Kubernetes 1.15.12
Kafka 2.5.0 / Strimzi 0.19
Ceph 14.2 / Rook v1.3.6
b. Kafka Client
- Software
MacOS 10.15
Kafka 2.6.0 (Scala 2.13)
c. Kafka Config
$ k describe kafka -n kafka-cluster
Name: emo-dev-cluster
Namespace: kafka-cluster
…
Spec:
Kafka:
Config:
log.message.format.version: 2.5
offsets.topic.replication.factor: 3
transaction.state.log.min.isr: 2
transaction.state.log.replication.factor: 3
Replicas: 3
Storage:
Type: jbod
Volumes:
Delete Claim: false
Id: 0
Size: 10Gi
Type: persistent-claim
…
$ kubectl get pvc -n kafka-cluster | egrep ’NAME|kafka'
NAME STATUS VOLUME CAPACITY ACCESS MODES STORAGECLASS AGE
data-0-emo-dev-cluster-kafka-0 Bound pvc-9e97d9aa-36d4-49c3-8c48-3cdc50c88931 10Gi RWO rook-ceph-block-sc-iap 2d
data-0-emo-dev-cluster-kafka-1 Bound pvc-a7174971-d8a9-4056-8835-7104b38bdac2 10Gi RWO rook-ceph-block-sc-iap 2d
data-0-emo-dev-cluster-kafka-2 Bound pvc-0dc90630-ab7b-493c-b8c6-8a5493d95875 10Gi RWO rook-ceph-block-sc-iap 2d
$ kubectl get pod -n kafka-cluster -o wide | egrep 'NAME|kafka-[0-2]'
NAME READY STATUS RESTARTS AGE IP NODE NOMINATED NODE READINESS GATES
emo-dev-cluster-kafka-0 2/2 Running 3 43h 10.244.8.11 iap06 <none> <none>
emo-dev-cluster-kafka-1 2/2 Running 4 43h 10.244.8.15 iap06 <none> <none>
emo-dev-cluster-kafka-2 2/2 Running 4 43h 10.244.8.17 iap06 <none> <none>
$
d. Kafka topic config
$ k describe kafkatopics.kafka.strimzi.io my-topic -n kafka-cluster | grep Spec -A3
Spec:
Partitions: 5
Replicas: 3
$
e. Storage Config
[root@rook-ceph-tools-8548f548ff-tq6hm /]# ceph osd status
+----+-------+-------+-------+--------+---------+--------+---------+----------------+
| id | host | used | avail | wr ops | wr data | rd ops | rd data | state |
+----+-------+-------+-------+--------+---------+--------+---------+----------------+
| 0 | iap09 | 8648M | 270G | 0 | 8192 | 1 | 0 | exists,up |
| 1 | iap07 | 0 | 0 | 0 | 0 | 0 | 0 | autoout,exists |
| 2 | iap08 | 6972M | 272G | 0 | 2457 | 0 | 0 | exists,up |
| 3 | iap07 | 0 | 0 | 0 | 0 | 1 | 0 | autoout,exists |
| 4 | iap09 | 10.5G | 548G | 0 | 819 | 1 | 0 | exists,up |
| 5 | iap08 | 12.1G | 546G | 1 | 17.6k | 0 | 0 | exists,up |
+----+-------+-------+-------+--------+---------+--------+---------+----------------+
[root@rook-ceph-tools-8548f548ff-tq6hm /]# [iap@iap01 ~]$
$ k describe CephBlockPool replica-block-iap -n rook-ceph | grep "Replicated" -A3
Replicated:
Require Safe Replica Size: true
Size: 3
Target Size Ratio: 0
$
## GPU Node
# smartctl -a /dev/sdb -d cciss,0 | egrep 'Rotation|Transport protocol'
Rotation Rate: 10020 rpm
Transport protocol: SAS (SPL-3)
# smartctl -a /dev/sdc -d cciss,0 | egrep 'Rotation|Transport protocol'
Rotation Rate: 10020 rpm
Transport protocol: SAS (SPL-3)
#
'Kubernetes > Message Broker' 카테고리의 다른 글
| Strimzi #3 Monitoring (0) | 2021.09.22 |
|---|---|
| Strimzi #2 Configuration (0) | 2021.09.21 |
| Strimzi #1 Overview (0.19.0) (0) | 2021.09.21 |
| RabbitMQ Cluster Operator (0) | 2021.09.21 |
댓글