2020.12.23
1. GPU Monitor
- Prometheus
Prometheus is deployed along with kube-state-metrics and node_exporter to expose cluster-level metrics for Kubernetes API objects and node-level metrics such as CPU utilization
- DCGM-Exporter (https://github.com/NVIDIA/gpu-monitoring-tools)
It exposes GPU metrics exporter for Prometheus leveraging NVIDIA DCGM.
- kube-state-metrics
kube-state-metrics is a simple service that listens to the Kubernetes API server and generates metrics about the state of the objects.
- node-exporter
Prometheus exporter for hardware and OS metrics exposed by *NIX kernels, written in Go with pluggable metric collectors.
- Reference
DCGM (https://developer.nvidia.com/dcgm)
▷ NVIDIA Data Center GPU Manager (DCGM) is a suite of tools for managing and monitoring NVIDIA datacenter GPUs in cluster environments.
▷ It includes active health monitoring, comprehensive diagnostics, system alerts and governance policies including power and clock management.
▷ DCGM also integrates into the Kubernetes ecosystem using DCGM-Exporter to provide rich GPU telemetry in containerized environments.
2. Environments
- NVIDIA DCGM-exporter 2.0.13-2.1.2 (in GPU Operator v1.4.0)
- Node-exporter v1.0.1
- kube-state-metrics v1.9.7
- Prometheus operator stack 0.44.0
- Kubernetes 1.16.15
3. Using dashboard (Grafana)
- URL: http://14.52.244.136:30503
$ k get svc kube-prometheus-stack-1608276926-grafana -n gpu-monitor
NAME TYPE CLUSTER-IP EXTERNAL-IP PORT(S) AGE
kube-prometheus-stack-1608276926-grafana NodePort 10.102.36.19 <none> 80:31503/TCP 5m57s
$
- Username / Password
✓ Username: admin
✓ Password: prom-operator
$ helm inspect values prometheus-community/kube-prometheus-stack > kube-prometheus-stack.values
$ grep adminPassword kube-prometheus-stack.values
adminPassword: prom-operator
$
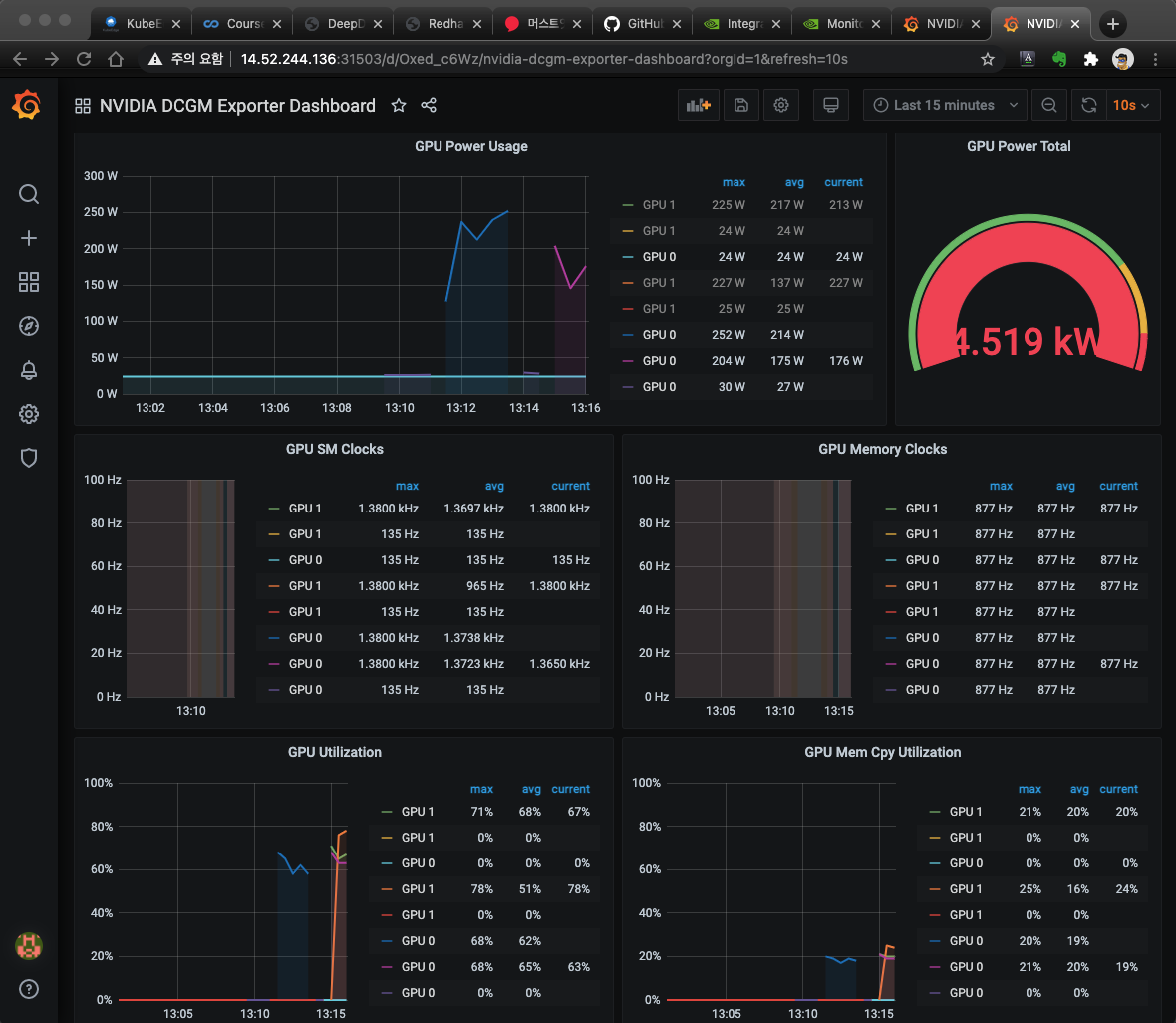
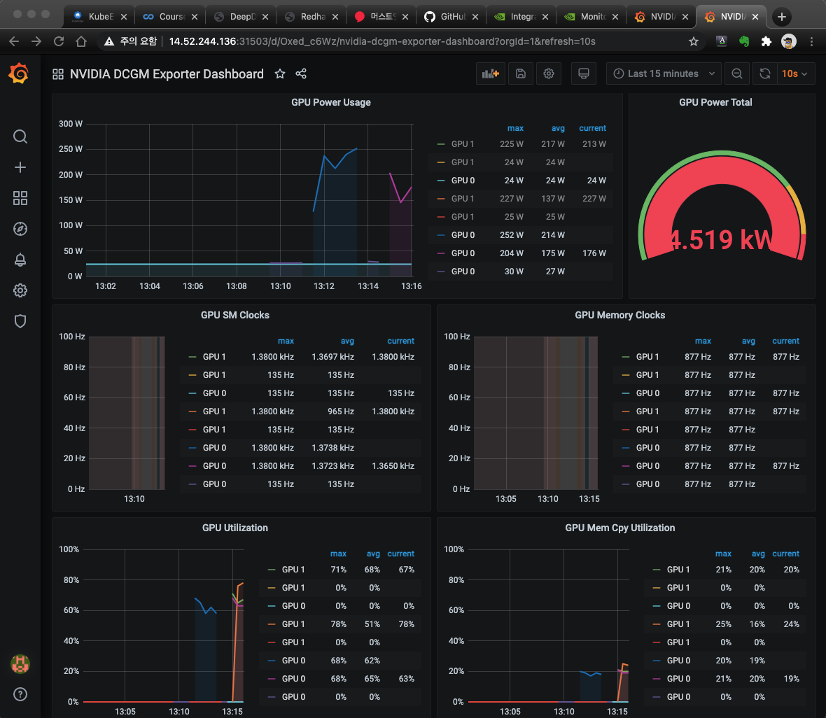
- NVIDIA DCGM Expoerter Dashboard

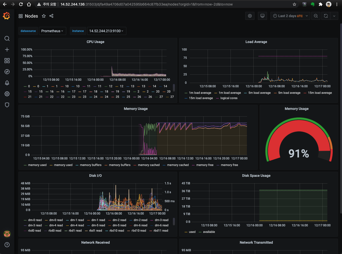
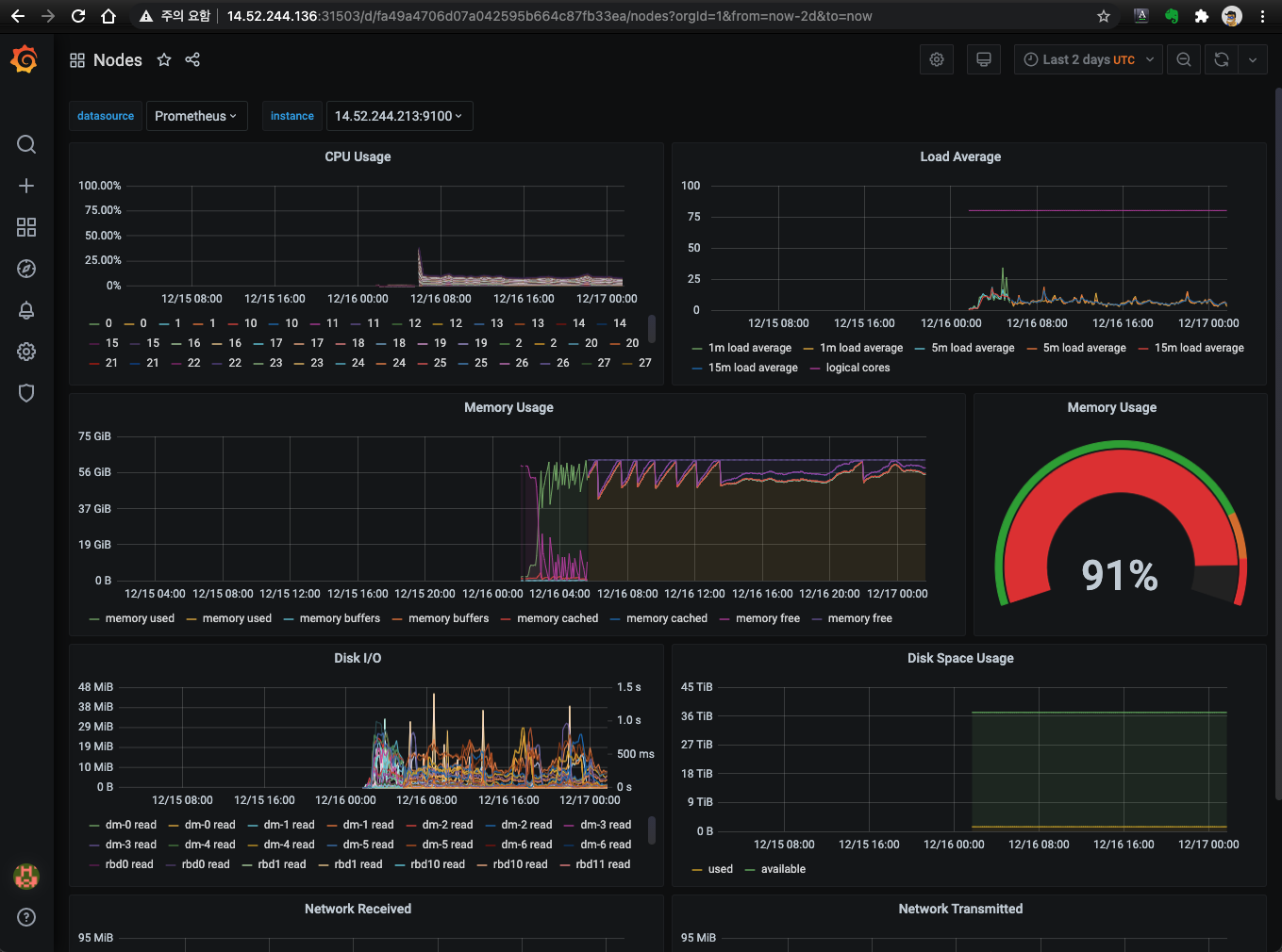
- Node exporter


- kube-state-metrics

4. Configure GPU monitor
# 단일 kube-prometheus-stack 구성하고 제공할 SW를 수용(Metric 수집, Grafana dashboard 제공)하는 방식으로 구성 할 것
# 참고문서 : "Prometheus: kube-prometheus-stack"
https://developer.nvidia.com/blog/monitoring-gpus-in-kubernetes-with-dcgm/
https://docs.nvidia.com/datacenter/cloud-native/kubernetes/dcgme2e.html#gpu-telemetry
a. Setting up a GPU monitoring solution
$ helm repo add prometheus-community https://prometheus-community.github.io/helm-charts
$ helm repo update
$ helm inspect values prometheus-community/kube-prometheus-stack > kube-prometheus-stack.values
https://docs.nvidia.com/datacenter/cloud-native/gpu-operator/getting-started.html#setting-up-prometheus
$ vi kube-prometheus-stack.values
…
prometheus:
…
type: NodePort # changed this line
prometheusSpec: 1680
…
## If true, a nil or {} value for prometheus.prometheusSpec.serviceMonitorSelector will cause the
## prometheus resource to be created with selectors based on values in the helm deployment,
## which will also match the servicemonitors created
##
serviceMonitorSelectorNilUsesHelmValues: false # changed this line
…
## AdditionalScrapeConfigs allows specifying additional Prometheus scrape configurations. Scrape configurations
## are appended to the configurations generated by the Prometheus Operator. Job configurations must have the form
## as specified in the official Prometheus documentation:
additionalScrapeConfigs: []
additionalScrapeConfigs: # append below lines
- job_name: gpu-metrics
scrape_interval: 10s
metrics_path: /metrics
scheme: http
kubernetes_sd_configs:
- role: endpoints
namespaces:
names:
- gpu-operator-resources
relabel_configs:
- source_labels: [__meta_kubernetes_pod_node_name]
action: replace
target_label: kubernetes_node
…
$ helm install prometheus-community/kube-prometheus-stack --create-namespace --namespace gpu-monitor --generate-name \
--values kube-prometheus-stack.values
NAME: kube-prometheus-stack-1608276926
LAST DEPLOYED: Fri Dec 18 16:35:30 2020
...
$
$ helm list -A | egrep "NAME|kube-prometheus-stack"
NAME NAMESPACE REVISION UPDATED STATUS CHART APP VERSION
kube-prometheus-stack-1608276926 gpu-monitor 1 2020-12-18 16:35:30.153397249 +0900 KST deployed kube-prometheus-stack-12.8.0 0.44.0
$
- Troubleshooting #1
▷ Problem
$ helm install prometheus-community/kube-prometheus-stack --create-namespace --namespace gpu-monitoring --generate-name --set prometheus.service.type=NodePort --set prometheus.prometheusSpec.serviceMonitorSelectorNilUsesHelmValues=false
Error: unable to build kubernetes objects from release manifest: error validating "": error validating data: [ValidationError(Prometheus.spec): unknown field "probeNamespaceSelector" in com.coreos.monitoring.v1.Prometheus.spec, ValidationError(Prometheus.spec): unknown field "probeSelector" in com.coreos.monitoring.v1.Prometheus.spec]
$
▷ Cause
$ k get crd | grep prometheuses
prometheuses.monitoring.coreos.com 2020-09-01T06:42:02Z
$ k get crd prometheuses.monitoring.coreos.com -o yaml | egrep "probeNamespaceSelector:|probeSelector:"
$
▷ Solution
$ kubectl apply -f https://raw.githubusercontent.com/prometheus-operator/prometheus-operator/v0.42.0/example/prometheus-operator-crd/monitoring.coreos.com_prometheuses.yaml
$ k get crd prometheuses.monitoring.coreos.com -o yaml | egrep "probeNamespaceSelector:|probeSelector:"
probeNamespaceSelector:
probeSelector:
$
- Troubleshooting #2
▷ Problem: Strimzi에서 사용하는 prometheus operator와 충돌이 발생되어 지속적으로 Terminating 되는 현상 발생
▷ Cause
- Prometheus operator
$ k get pod -A | grep prometheus | grep operator
gpu-monitoring kube-prometheus-stack-1608-operator-6695db5768-wqc87 1/1 Running 0 14h
monitoring prometheus-operator-d85689897-t8zdg 1/1 Running 0 7d23h
$
- GPU
# helm install prometheus-community/kube-prometheus-stack …
# prometheus operator 0.44
# Prometheus v2.22.1
$ k get pod prometheus-kube-prometheus-stack-1608-prometheus-0 -n gpu-monitoring -w
NAME READY STATUS RESTARTS AGE
prometheus-kube-prometheus-stack-1608-prometheus-0 0/2 Terminating 0 19s
prometheus-kube-prometheus-stack-1608-prometheus-0 0/2 Pending 0 0s
prometheus-kube-prometheus-stack-1608-prometheus-0 0/2 Terminating 0 5s
prometheus-kube-prometheus-stack-1608-prometheus-0 0/2 Pending 0 0s
prometheus-kube-prometheus-stack-1608-prometheus-0 0/2 Terminating 0 9s
…
- Strimzi
# prometheus operator 0.38.1
# Prometheus 2.16
# Version >=0.18.0 of the Prometheus Operator requires a Kubernetes cluster of version >=1.8.0
# Version >=0.39.0 of the Prometheus Operator requires a Kubernetes cluster of version >=1.16.0
$ k get pod prometheus-prometheus-0 -n monitoring -w
NAME READY STATUS RESTARTS AGE
prometheus-prometheus-0 0/2 Pending 0 1s
prometheus-prometheus-0 0/2 Terminating 0 3s
▷ Solution: $ k delete ns monitoring
b. Installing dcgm-exporter
- GPU Operator에서 설치된 nvidia-dcgm-exporter pod를 사용하므로 설치 불 필요
$ k get pod -n gpu-operator-resources | egrep 'NAME|nvidia-dcgm-exporter'
NAME READY STATUS RESTARTS AGE
nvidia-dcgm-exporter-426f4 1/1 Running 0 14m
nvidia-dcgm-exporter-wxkq6 1/1 Running 0 14m
$
$ helm inspect values gpu-helm-charts/dcgm-exporter > dcgm-exporter.yaml
$ helm install gpu-helm-charts/dcgm-exporter --generate-name --namespace gpu-monitor --set-string nodeSelector."nvidia\\.com/gpu\\.present"=true # --dry-run --debug
NAME: dcgm-exporter-1608086181
LAST DEPLOYED: Wed Dec 16 11:36:22 2020
NAMESPACE: gpu-monitor
STATUS: deployed
REVISION: 1
TEST SUITE: None
NOTES:
1. Get the application URL by running these commands:
export POD_NAME=$(kubectl get pods -n gpu-monitor -l "app.kubernetes.io/name=dcgm-exporter,app.kubernetes.io/instance=dcgm-exporter-1608086181" -o jsonpath="{.items[0].metadata.name}")
kubectl -n gpu-monitor port-forward $POD_NAME 8080:9400 &
echo "Visit http://127.0.0.1:8080/metrics to use your application"
$
c. Checking Prometheus
- URL: http://14.52.244.136:30090/

d. Setting dashboard
$ k patch svc kube-prometheus-stack-1608276926-grafana -n gpu-monitor -p '{ "spec": { "type": "NodePort" } }'
- To now start a Grafana dashboard for GPU metrics, import the reference NVIDIA dashboard from Grafana Dashboards.



e. List dashboard


'Kubernetes > Monitoring' 카테고리의 다른 글
| kube-prometheus-stack (0) | 2021.09.21 |
|---|---|
| Elastic Observability (0) | 2021.09.20 |
| Elastic Observability - filebeat/metricbeat POD 오류 (0) | 2021.09.15 |
| Dashboard on bare-metal (0) | 2021.09.15 |
| Dashboard on GCE (0) | 2021.09.15 |
댓글